User Manual

21
Web Interface Available Pages
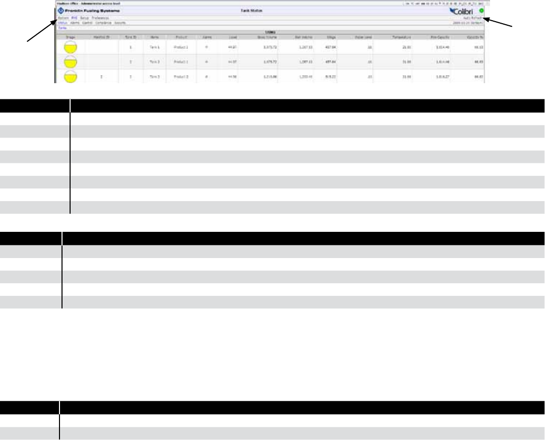
The following pages can be viewed in order to see data and perform control functions. Several pages and functions are
controlled by access level. If the Auto Refresh action is listed on the Action Bar of a page, then the data on the page does
not refresh automatically. Click Refresh on your browser to update the page or click on Auto Refresh to have the screen
updated continuously.
System
Page Description
Status Displays alarm status for all applications.
Alarms Shows a detailed list of all active Alarms and Warnings.
Reports Make alarm and application event reports.
Conguration Edit the access level passwords and IP information. (Administrator Only)
Registration View the installed options.
Diagnostics Displays SCALD status and Relay status
Tools Allows rebooting system, erase archives or restore factory defaults
About Lists manufacturer contact information
FMS
Page Description
Status Third navigation line appears showing tank inventory information and alarm status.
Alarms Lists all active alarms and the date and time they occurred.
Control Start tank tests, Set Auto-Calibration and calibrate probes.
Compliance Displays compliance information for all tanks.
Reports Make various reports like Inventory, Delivery, Tank Tests and Regulatory.
Setup / Cong
Refer to pages 8-14 for information. This menu and should only be used by a certied technician. See your Franklin
Fueling distributor for assistance.
Preferences
Change the way that data is displayed, change the units of measure and adjust the Auto Refresh rate. There are two
levels of preferences:
Preference Description
Personal These settings are saved and viewed only on your computer.
System Changes the way data is displayed for all Web Browser Interfaces and touch screen users.
Tank Leak Testing Using the Web Browser Interface
Before starting a tank leak test, wait 6 hours after the last delivery and 2 hours after last dispense in order for the tank to
become stable.
There must be no dispense during a tank leak test.
Tank leak tests can take from 2-8 hours to complete. (See Appendix E)
1. Open your web browser and connect to the site.
2. On the Primary Navigation Bar, select FMS.
3. On the Secondary Navigation Bar, select Control.
4. Select Tanks.
Tank Leak Tests
1. Check the box next to the Tank(s) you want to test.
2. From the drop-box, select the type of test (Monthly or Annual) you want to perform for each tank, .
3. Click on Start Leak Tests on the Action Bar.
Menu
Auto refresh










